untuk memantau kapan prod suatu kampus aman untuk di update atau ngga, bisa dilihat pada url berikut:
- Siakad
do-app02.suteki.co.id: Netdata Agent Console
- LMS
suteki-8vcpu-8gb-sgp1-01: Netdata Agent Console
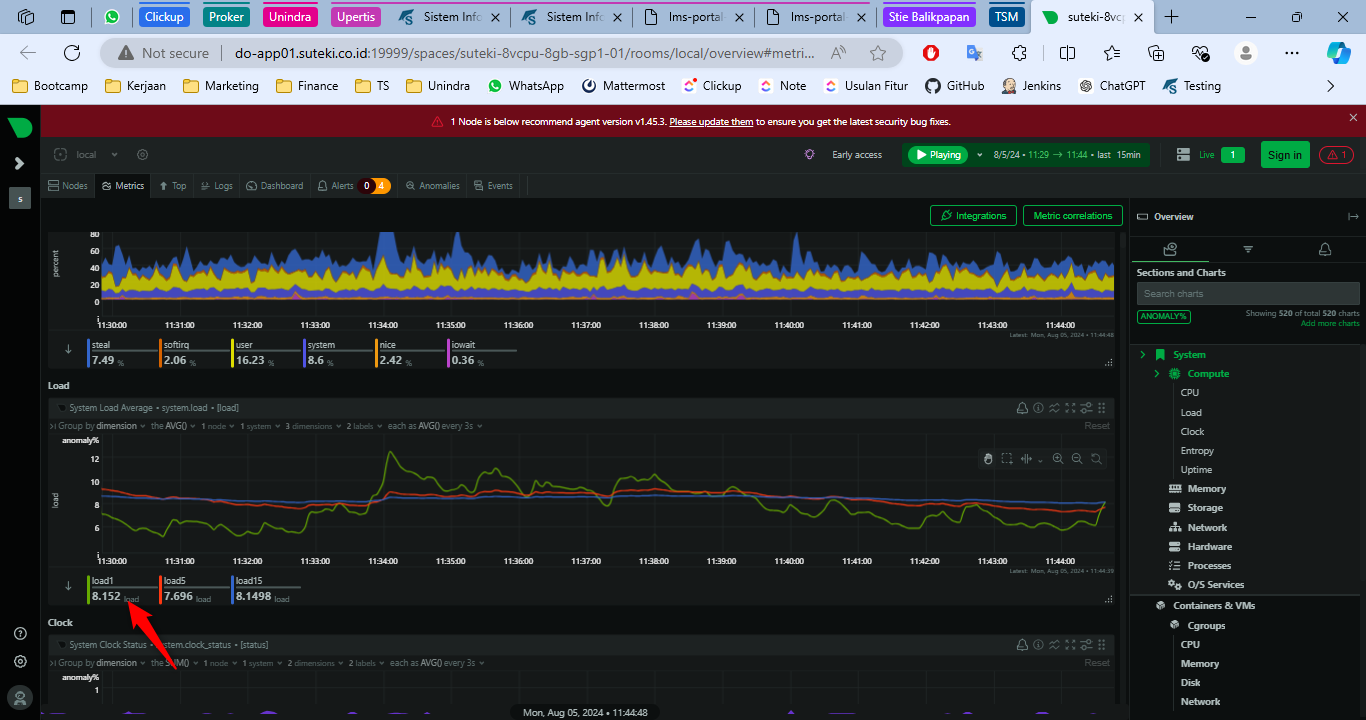
apabila loadnya dibawah 4, aman untuk di update. jika loadnya diatas 4 ini tidak aman untuk diupdate. namun apabila ada keperluan mendesak untuk update bisa lapor dulu ke tim @devops.
pastikan ketika akses url diatas vpnnya aktif/nyala
